본문으로 바로가기
본문으로 바로가기

ClickStack으로 Cloudflare 로그 모니터링

요약

이 가이드에서는 ClickPipes를 사용해 Cloudflare 로그를 ClickStack으로 수집하는 방법을 설명합니다. Cloudflare Logpush는 로그를 S3에 기록하며, ClickPipes는 새 파일을 ClickHouse로 지속적으로 수집합니다. OpenTelemetry Collector를 사용하는 대부분의 ClickStack 통합 가이드와 달리, 이 가이드에서는 ClickPipes를 사용해 S3에서 데이터를 직접 가져옵니다.

프로덕션 수집을 구성하기 전에 대시보드를 미리 살펴보고 싶다면 데모 데이터세트를 사용할 수 있습니다.

개요

Cloudflare Logpush는 HTTP 요청 로그를 Amazon S3와 같은 대상으로 내보냅니다. 이러한 로그를 ClickStack으로 전달하면 다음과 같은 작업이 가능합니다.

  • 다른 관측성 데이터와 함께 엣지 트래픽, 캐시 성능, 보안 이벤트를 분석할 수 있습니다
  • ClickHouse SQL을 사용해 로그를 쿼리할 수 있습니다
  • Cloudflare의 기본 보존 기간보다 오래 로그를 보관할 수 있습니다

이 가이드에서는 ClickPipes를 사용해 S3의 Cloudflare 로그 파일을 ClickHouse로 지속적으로 수집합니다. S3는 Cloudflare와 ClickHouse 사이에서 내구성 있는 버퍼 역할을 하며, exactly-once 시맨틱과 재생 기능을 제공합니다.

대안: 직접 HTTP 수집

Cloudflare Logpush는 로그를 HTTP 엔드포인트로 직접 푸시하는 것도 지원합니다. Cloudflare는 줄바꿈으로 구분된 JSON(NDJSON) 형식으로 로그를 내보내고, ClickHouse는 JSONEachRow를 통해 이 형식을 기본 지원하므로, 다음 엔드포인트 URL 형식을 사용해 Logpush가 ClickHouse Cloud HTTP 인터페이스를 직접 가리키도록 구성할 수 있습니다.

https://YOUR_CLICKHOUSE_HOST:8443/?query=INSERT+INTO+cloudflare_http_logs+FORMAT+JSONEachRow&header_Authorization=Basic+BASE64_CREDENTIALS

YOUR_CLICKHOUSE_HOST는 ClickHouse Cloud 호스트 이름으로, BASE64_CREDENTIALS는 Base64로 인코딩된 자격 증명(echo -n 'default:YOUR_PASSWORD' | base64)으로 바꾸십시오.

이 방법은 설정이 더 간단하며(S3, SQS 또는 IAM 구성이 필요 없음), Cloudflare Logpush는 전송에 실패하더라도 과거 데이터를 백필할 수 없습니다. 따라서 푸시 중 ClickHouse를 사용할 수 없으면 해당 로그는 영구적으로 손실됩니다.

기존 Cloudflare Logpush 연동

이 섹션에서는 Cloudflare Logpush가 로그를 S3로 내보내도록 이미 구성되어 있다고 가정합니다. 아직 구성하지 않았다면 먼저 Cloudflare의 AWS S3 설정 가이드를 따르십시오.

사전 요구 사항

  • ClickHouse Cloud 서비스가 실행 중이어야 합니다(ClickPipes는 Cloud 전용 기능이므로 ClickStack OSS에서는 사용할 수 없습니다)
  • Cloudflare Logpush가 S3 버킷에 로그를 지속적으로 기록하고 있어야 합니다
  • Cloudflare가 로그를 기록하는 S3 버킷 이름과 리전

S3 인증 설정

ClickPipes가 S3 버킷에서 데이터를 읽으려면 적절한 권한이 필요합니다. S3 데이터에 안전하게 액세스하기 가이드를 참조하여 IAM 역할 기반 액세스 또는 자격 증명 기반 액세스를 구성하십시오.

ClickPipes S3 인증 및 권한에 대한 자세한 내용은 S3 ClickPipes 참조 문서를 참조하십시오.

ClickPipes 작업 생성

  1. ClickHouse Cloud Console → 데이터 소스ClickPipe 생성
  2. 소스: Amazon S3
ClickPipe S3

연결:

  • S3 파일 경로: 파일과 일치하도록 와일드카드를 포함한 Cloudflare 로그 버킷 경로입니다. Logpush에서 일별 하위 폴더를 활성화한 경우, 하위 디렉터리 전반에서 파일을 일치시키려면 **를 사용하십시오:
    • 하위 폴더 없음: https://your-bucket.s3.us-east-1.amazonaws.com/logs/*
    • 날짜별 하위 폴더: https://your-bucket.s3.us-east-1.amazonaws.com/logs/**/*
  • 인증: 인증 방법을 선택하고 자격 증명 또는 IAM Role ARN을 입력하십시오

수집 설정:

Incoming data를 클릭한 후 다음을 설정하십시오:

  • 지속적 수집을 켜세요
  • 정렬: 사전식 정렬
지속적인 수집

Cloudflare Logpush는 날짜 기반 이름(예: 20250127/...)으로 파일을 작성하며, 이는 자연스럽게 사전순(lexicographical) 순서를 따릅니다. ClickPipes는 30초마다 새 파일을 폴링하고, 마지막으로 처리된 파일보다 이름이 큰 파일을 수집합니다.

스키마 매핑:

Parse information을 클릭하십시오. ClickPipes가 로그 파일을 샘플링하여 스키마를 자동으로 감지합니다. 매핑된 컬럼을 검토하고 필요에 따라 유형을 조정하십시오. 대상 테이블의 **정렬 키(Sorting key)**를 정의하십시오. Cloudflare 로그의 경우 (EdgeStartTimestamp, ClientCountry, EdgeResponseStatus)가 적합한 선택입니다.

파싱 정보

Complete Setup를 클릭하십시오.

참고

처음 생성 시, ClickPipes는 지속적인 폴링으로 전환하기 전에 지정된 경로의 모든 기존 파일을 초기 로드합니다. 버킷에 Cloudflare 로그가 대량으로 누적되어 있는 경우, 이 초기 로드에 상당한 시간이 소요될 수 있습니다.

HyperDX 데이터 소스 설정

ClickPipes는 Cloudflare의 기본 필드 이름을 사용하여 Cloudflare 로그를 플랫 테이블로 수집합니다. HyperDX에서 이 로그를 확인하려면 Cloudflare 컬럼을 HyperDX의 로그 뷰에 매핑하는 사용자 정의 데이터 소스를 구성하십시오.

  1. HyperDX를 열고 팀 설정소스로 이동합니다
소스 추가
  1. Add source를 클릭하고 다음 설정을 구성하세요. 모든 필드를 보려면 Configure Optional Fields를 클릭하세요:
선택 항목 구성
설정
이름Cloudflare Logs
소스 데이터 유형로그
데이터베이스default
테이블cloudflare_http_logs
타임스탬프 컬럼toDateTime(EdgeStartTimestamp / 1000000000)
기본 선택 항목EdgeStartTimestamp, ClientRequestMethod, ClientRequestURI, EdgeResponseStatus, ClientCountry
서비스명 표현식'cloudflare'
로그 레벨 표현식multiIf(EdgeResponseStatus >= 500, 'ERROR', EdgeResponseStatus >= 400, 'WARN', 'INFO')
본문 식concat(ClientRequestMethod, ' ', ClientRequestURI, ' ', toString(EdgeResponseStatus))
로그 속성 표현식map('http.method', ClientRequestMethod, 'http.status_code', toString(EdgeResponseStatus), 'http.url', ClientRequestURI, 'client.country', ClientCountry, 'client.ip', ClientIP, 'cache.status', CacheCacheStatus, 'bot.score', toString(BotScore), 'cloudflare.ray_id', RayID, 'cloudflare.colo', EdgeColoCode)
리소스 속성 표현식map('cloudflare.zone', ClientRequestHost)
암시적 컬럼 식concat(ClientRequestMethod, ' ', ClientRequestURI)
  1. Save Source를 클릭하세요
소스 저장

이를 통해 Cloudflare의 기본 컬럼이 데이터 변환이나 중복 없이 HyperDX의 로그 뷰어에 직접 매핑됩니다. Body에는 GET /api/v1/users 200과 같은 요청 요약이 표시되며, 모든 Cloudflare 필드는 검색 가능한 속성으로 제공됩니다.

HyperDX에서 데이터 확인

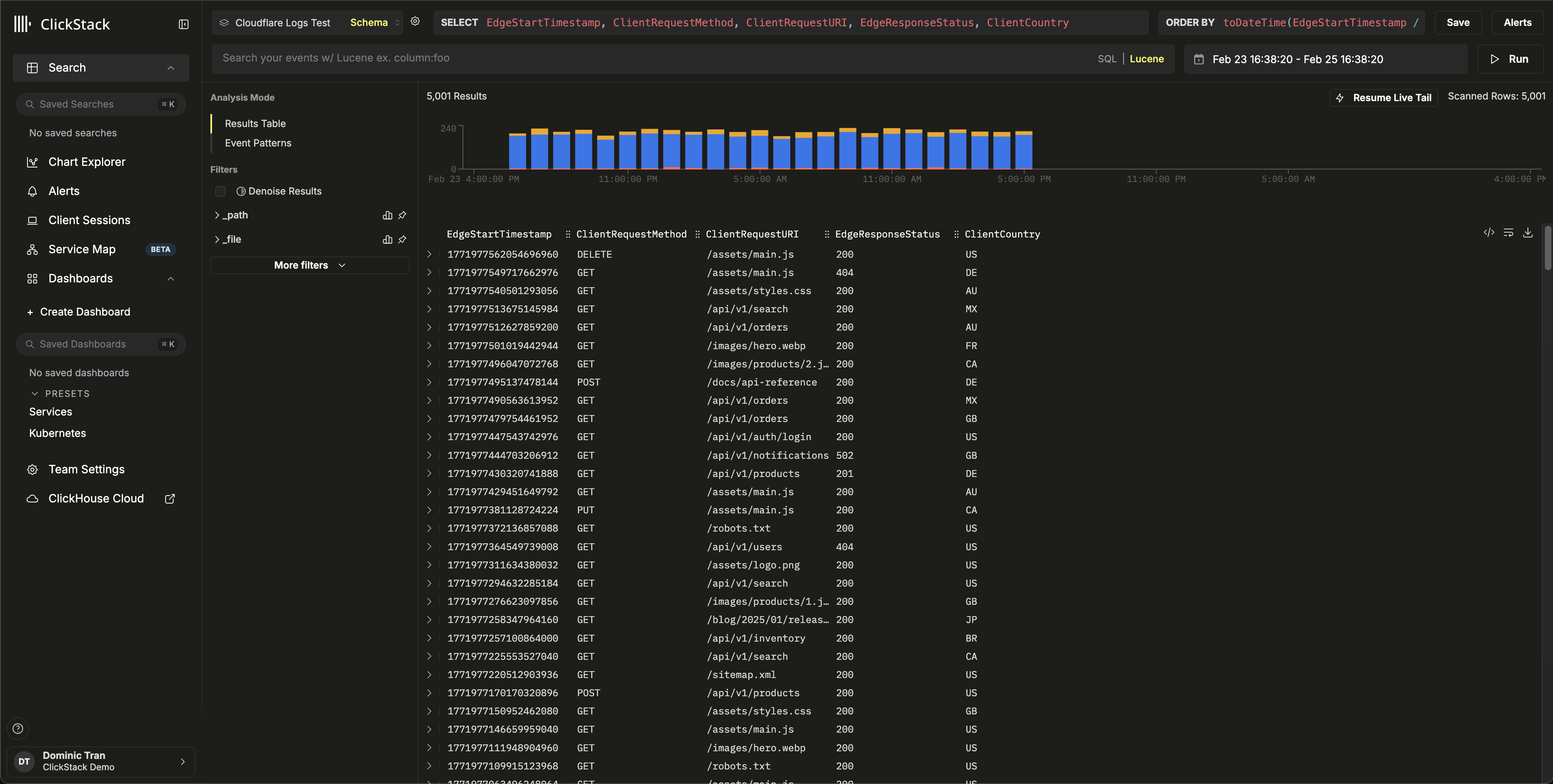
Search 뷰로 이동하여 Cloudflare Logs 소스를 선택하십시오. 데이터가 포함된 시간 범위를 설정하십시오. 다음과 같은 로그 항목이 표시됩니다:

  • Body 컬럼의 요청 요약 정보(예: GET /api/v1/users 200)
  • HTTP 상태 코드에 따라 색상으로 구분된 심각도(INFO는 2xx, WARN은 4xx, ERROR는 5xx)
  • http.status_code, client.country, cache.status, bot.score와 같이 검색할 수 있는 속성
검색 보기
로그 뷰

데모 데이터셋

프로덕션용 Cloudflare Logpush를 구성하기 전에 통합을 테스트하려는 사용자를 위해, 실제와 유사한 HTTP 요청 로그가 포함된 샘플 데이터셋을 제공합니다.

데모 데이터셋으로 ClickPipes 시작하기

  1. ClickHouse Cloud Console → Data SourcesCreate ClickPipe
  2. Source: Amazon S3
  3. Authentication: Public
  4. S3 file path: https://datasets-documentation.s3.eu-west-3.amazonaws.com/clickstack-integrations/cloudflare/cloudflare-http-logs.json
  5. Incoming data를 클릭합니다
  6. 형식으로 JSON을 선택합니다
  7. Parse information을 클릭하고 감지된 스키마를 검토합니다
  8. Table namecloudflare_http_logs로 설정합니다
  9. Complete Setup을 클릭합니다

이 데이터셋에는 24시간에 걸친 5,000개의 HTTP 요청 로그 항목이 포함되어 있으며, 여러 국가의 트래픽, 캐시 적중 및 미적중, API 및 정적 에셋 요청, 오류 응답, 보안 이벤트 등 실제와 유사한 패턴이 반영되어 있습니다.

HyperDX 데이터 소스 구성

데이터 소스 구성 단계를 따라 cloudflare_http_logs 테이블을 가리키는 HyperDX 소스를 생성하십시오. 프로덕션 통합 섹션에서 이미 소스를 구성했다면 이 단계는 필요하지 않습니다.

데모 데이터 확인

SELECT count() FROM cloudflare_http_logs;
-- 5000을 반환해야 합니다

HyperDX에서 Search 보기로 이동하여 Cloudflare Logs 소스를 선택한 다음, 시간 범위를 2026-02-23 00:00:00 - 2026-02-26 00:00:00으로 설정합니다.

요청 요약, 검색 가능한 Cloudflare 속성, HTTP 상태 코드에 기반한 심각도 수준이 포함된 로그 항목이 표시되어야 합니다.

검색 보기
로그 보기
시간대 표시

HyperDX는 사용 중인 브라우저의 로컬 시간대로 타임스탬프를 표시합니다. 데모 데이터는 2026-02-24 00:00:00 - 2026-02-25 00:00:00 (UTC) 범위에 걸쳐 있습니다. 넓은 시간 범위를 사용하면 위치와 관계없이 데모 로그를 확인할 수 있습니다. 로그가 표시되면 더 명확하게 시각화할 수 있도록 범위를 24시간으로 좁힐 수 있습니다.

대시보드 및 시각화

다운로드 대시보드 구성 파일

대시보드 가져오기

  1. HyperDX → DashboardsImport Dashboard
대시보드 가져오기
  1. cloudflare-logs-dashboard.json 업로드 → Finish Import
대시보드 가져오기

대시보드 보기

예시 대시보드
참고

데모 데이터세트의 경우 시간 범위를 **2026-02-24 00:00:00 - 2026-02-25 00:00:00 (UTC)**로 설정하십시오(로컬 시간대에 맞게 조정). 가져온 대시보드에는 기본적으로 시간 범위가 지정되어 있지 않습니다.

문제 해결

ClickHouse에 데이터가 표시되지 않는 경우

테이블이 생성되었고 데이터가 들어 있는지 확인하십시오:

SHOW TABLES FROM default LIKE 'cloudflare_http_logs';
SELECT count() FROM cloudflare_http_logs;

테이블이 존재하지만 비어 있다면 ClickPipes에서 오류를 확인하십시오: ClickHouse Cloud Console → Data Sources → 해당 ClickPipe → Logs. 비공개 버킷의 인증 문제는 S3 ClickPipes access control documentation을 참조하십시오.

HyperDX에 로그가 표시되지 않는 경우

데이터가 ClickHouse에는 있지만 HyperDX에서 보이지 않는다면 데이터 소스 구성을 확인하십시오:

  • HyperDX → Team SettingsSources에서 cloudflare_http_logs용 소스가 있는지 확인하십시오
  • Timestamp ColumntoDateTime(EdgeStartTimestamp / 1000000000)으로 설정되어 있는지 확인하십시오 — Cloudflare 타임스탬프는 나노초 단위이므로 변환해야 합니다
  • HyperDX의 시간 범위에 데이터가 포함되어 있는지 확인하십시오. 데모 데이터세트의 경우 2026-02-23 00:00:00 - 2026-02-26 00:00:00을 사용하십시오

다음 단계

  • 보안 이벤트(WAF 차단, 봇 트래픽 급증, 오류율 임계값)를 위한 알림을 설정하십시오
  • 데이터 볼륨에 맞춰 보존 정책을 최적화하십시오
  • 특정 사용 사례(API 성능, 캐시 최적화, 지역별 트래픽 분석)에 맞는 추가 대시보드를 생성하십시오

프로덕션 환경으로 전환하기

이 가이드는 공개 데모 데이터세트를 사용해 Cloudflare 로그를 수집하는 방법을 보여줍니다. 프로덕션 배포에서는 Cloudflare Logpush가 자체 S3 버킷에 데이터를 기록하도록 구성하고, 안전한 액세스를 위해 IAM role-based authentication을 사용해 ClickPipes를 설정하십시오. 스토리지 비용과 수집량을 줄이려면 필요한 Logpush fields만 선택하십시오. 파일을 더 체계적으로 구성할 수 있도록 Logpush에서 일별 하위 폴더를 활성화하고, 하위 디렉터리 전체와 일치하도록 ClickPipes 경로 패턴에 **/*를 사용하십시오.

백필 및 순서가 뒤바뀐 파일 처리를 위한 SQS-based unordered ingestion을 비롯한 고급 구성 옵션은 S3 ClickPipes documentation을 참조하십시오.