ClickStack를 활용한 이벤트 패턴
ClickStack의 이벤트 패턴 기능은 유사한 메시지를 자동으로 클러스터링하여 대량의 로그 또는 트레이스를 빠르게 파악할 수 있도록 해 줍니다. 그 결과 수백만 개의 개별 이벤트를 일일이 살펴보는 대신, 의미 있는 소수의 그룹만 검토하면 됩니다.

이를 통해 어떤 오류나 경고가 새로 발생한 것인지, 어떤 것은 반복되는지, 그리고 어떤 것이 로그량의 갑작스러운 급증을 유발하는지 훨씬 더 쉽게 파악할 수 있습니다. 패턴이 동적으로 생성되므로 정규식을 정의하거나 파싱 규칙을 유지 관리할 필요가 없으며, 형식과 관계없이 ClickStack이 이벤트에 자동으로 적응합니다.
인시던트 대응을 넘어, 이러한 상위 수준 뷰는 비용 절감을 위해 줄일 수 있는 불필요하게 시끄러운(noisy) 로그 소스를 식별하고, 서비스가 생성하는 다양한 로그 유형을 파악하며, 시스템이 이미 중요한 신호를 내보내고 있는지 더 빠르게 확인하는 데에도 도움이 됩니다.
이벤트 패턴에 접근하기
이벤트 패턴은 ClickStack의 Search 패널에서 바로 사용할 수 있습니다.
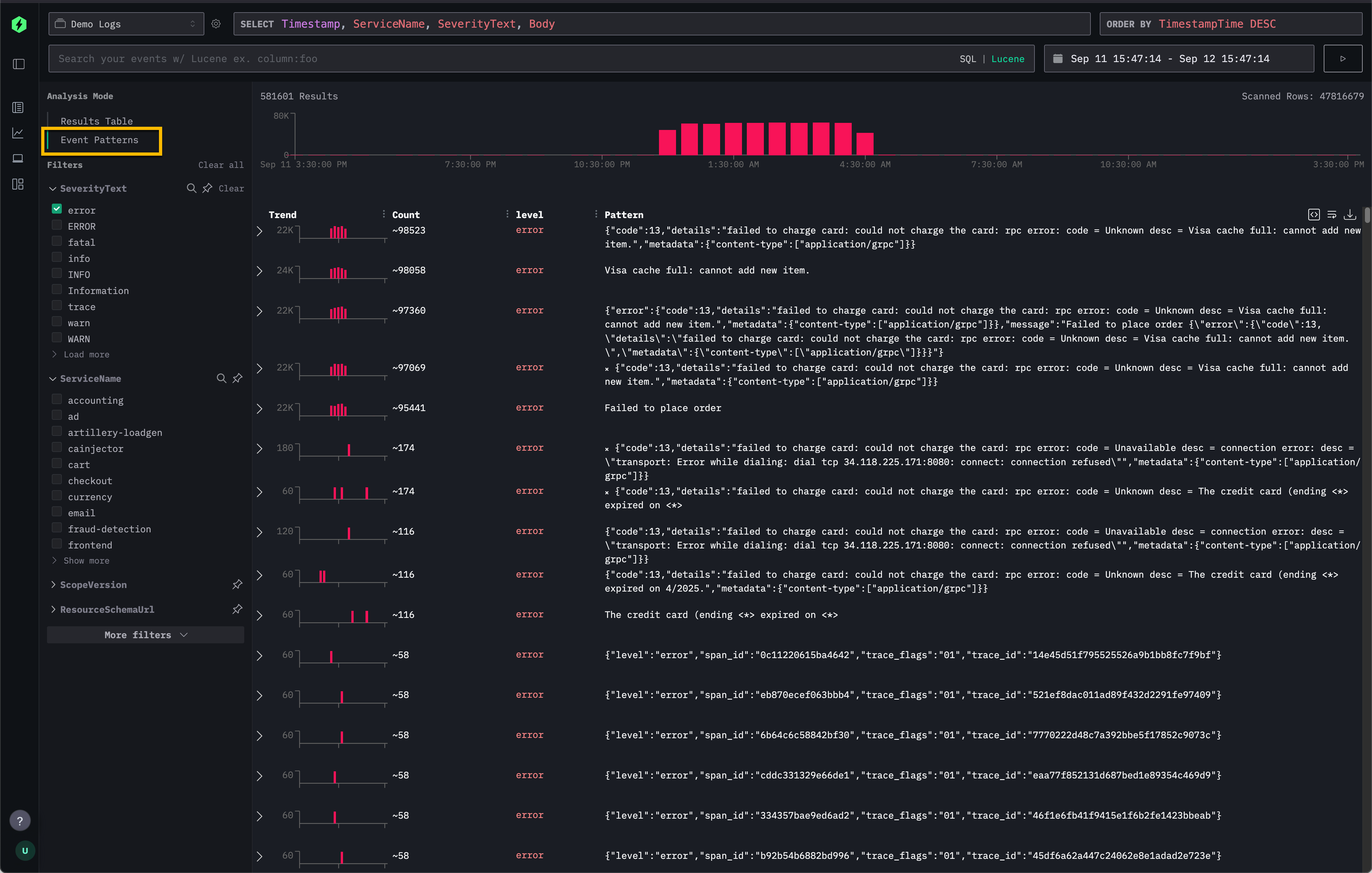
왼쪽 상단의 Analysis Mode 선택 메뉴에서 Event patterns를 선택하여, 기본 결과 테이블 대신 유사한 이벤트를 군집화해 보여주는 뷰로 전환합니다.

이 기능은 기본 Results Table에서 개별 로그나 트레이스를 모두 스크롤하며 확인하는 방식에 대한 대안을 제공합니다.
Recommendations
이벤트 패턴은 데이터의 좁은 하위 집합에 적용할 때 가장 효과적입니다. 예를 들어, 수천 개의 서비스 전체에 한 번에 패턴을 적용하는 것보다, 먼저 단일 서비스로 범위를 좁힌 다음 이벤트 패턴을 활성화하는 것이 더 관련성 높고 흥미로운 메시지를 표면화하는 데 도움이 됩니다.
이벤트 패턴은 ID나 페이로드만 다른 반복 오류를 간결한 클러스터로 묶어 요약하는 데에도 특히 효과적입니다.
실제 적용 사례는 Remote Demo Dataset에서 이벤트 패턴이 어떻게 사용되는지 살펴보십시오.